HHL Round 4: Inside QCentroid
Stopping and Smelling the Proverbial Roses
In the aftermath of The Qiskit vs PennyLane Dragons, The Quantum Dragon paused and digested some calamitous experimental results. While doing that, he took a little time to finally explore QCentroid’s features. As you may imagine, the focus up until that point had been getting the solvers to work, and the bells and whistles don’t matter much while you’re troubleshooting. While coding is paused, therefore, The Quantum Dragon invites you to take a moment to enjoy this guided tour of QCentroid’s most interesting features with him.
Benchmarking Datasets
The initial focus was on getting portfolio optimization to work at all with the HHL algorithm. After that, the focus shifted to comparing HHL to classical solvers. After that, the focus shifted to comparing SDKs, which is when the problems surfaced. However, another feature is comparing solvers with multiple datasets.
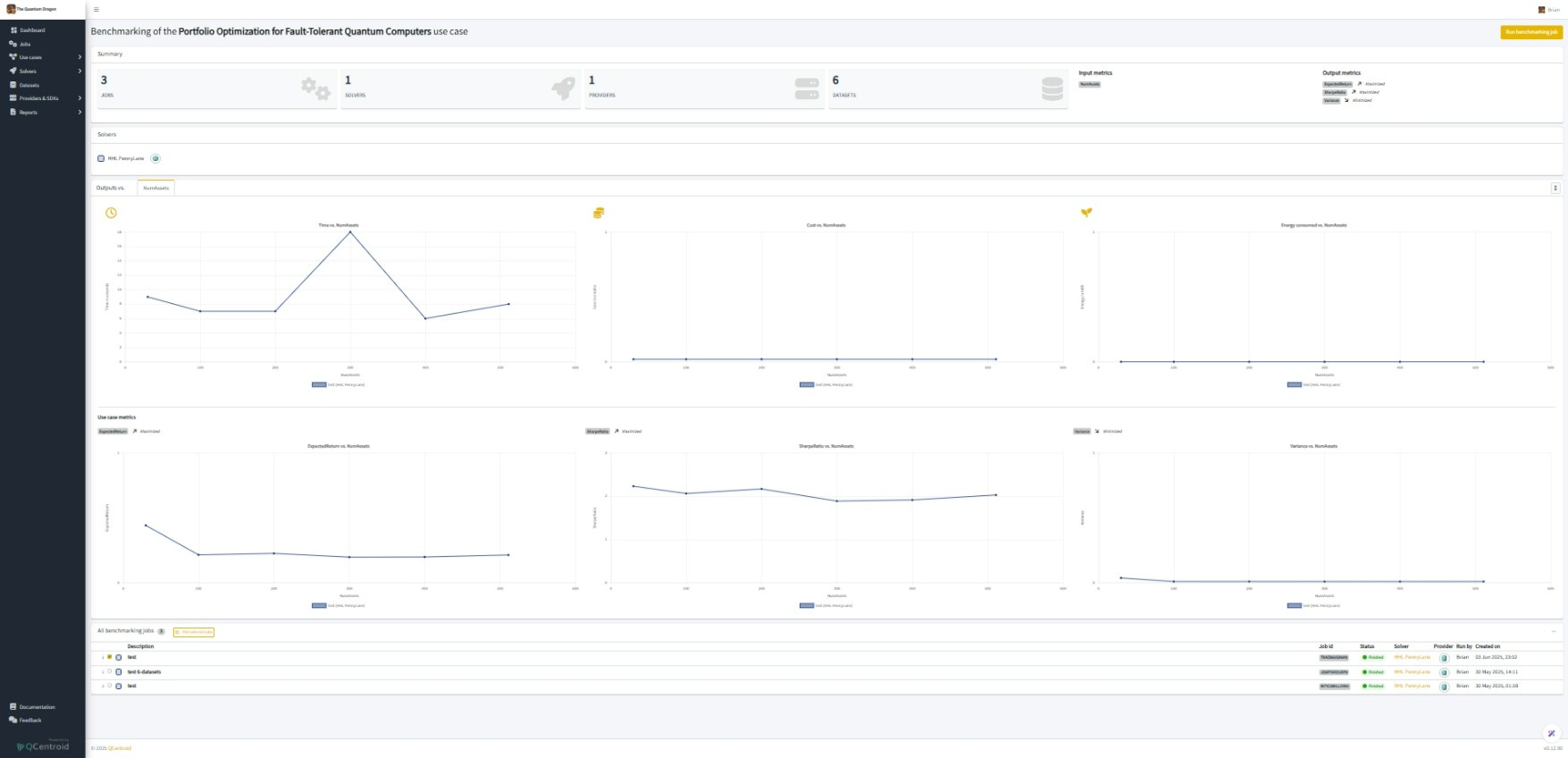
The image above compares PennyLane executing with 30-, 100-, 200-, 300-, 400-, and 511-asset files. In the top left, we see that 300 assets slowed it down for some reason, and that execution time was otherwise within a 3-second range. Spoiler alert: that was a flag. In the bottom row, we see that expected returns, Sharpe Ratios, and variances remain fairly consistent as the problem scales. Spoiler alert: that was another flag.
Connect Through APIs
The Quantum Dragon hasn’t gotten this far yet, but solvers can be accessed programmatically via APIs. Ultimately, the point of this series is to share a solver. The QCentroid platform enables the benchmarking that will be important for selecting that solver.
AI-Generated Business Descriptions
This is another current feature that The Quantum Dragon hasn’t gotten to yet. The solvers are all private, therefore all of the descriptive fields are minimal. However, when it becomes time to make something public, there is an AI-powered generator for the business descriptions. We’ll give it a try. Why not?
Future Monetization
The solvers will eventually be monetized. I don’t know how that’s going to work just yet, but that ought to be an attractive incentive for algorithm and application developers to check out the QCentroid platform. But this is why there is mention of credits in previous articles, even though I have been dismissing the metric.
Future Billing Reports
We’re not incurring any actual charges at the moment, but this is going to become important someday because I like to play with absolutely everything out there. If you zoom into the top left of the image, however, you’ll find that this is actually The Quantum Dragon’s account. Therefore, this feature will someday let The Quantum Dragon know that I’m not spending his treasure without his authorization.
Conclusion
There is a delay between when these articles are written and when they are published, so premium subscribers are one step ahead. Rest assured, this article is serving as a transition between the published findings, which are problematic, and the next step forward. The next article in this series will bring everyone up to speed.
HHL Portfolio Optimization Series
Round 4: HHL Round 4: Inside QCentroid
Round 3: The Qiskit vs PennyLane Dragons
Premium: Burned to a Qrisp
Premium: HHL Behind-the-Scenes
Round 2: HHL vs LSS vs CPLEX
Round 1: HHL
Image generated by Google's language model AI.




